Voltar ao portfólio

Administração Linux com Webmin

Gestão de serviços, firewall, backups e utilizadores com interface Web – sempre apoiada pela linha de comandos.

PT EN

Resumo do projeto

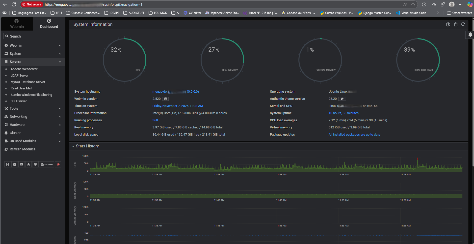
Aqui utilizei o Webmin como painel de controlo para o meu servidor Linux: gestão de utilizadores, serviços, firewall (ufw), atualizações e backups, tudo integrado com o uso diário de terminal.

O objetivo não é substituir a CLI, mas acelerar tarefas recorrentes e ter uma visão rápida do estado do sistema e dos serviços críticos.

Webmin UFW Backups Administração Linux

Gestão de firewall (UFW)

Exemplo de política-base que utilizo no servidor:

ufw default deny incoming
ufw default allow outgoing
ufw allow 22/tcp comment "SSH"
ufw allow 80,443/tcp comment "HTTP/HTTPS"
ufw enable

No Webmin é possível verificar rapidamente quais portas estão abertas e confirmar se as regras do UFW estão de acordo com o esperado, o que combina bem com os painéis do Splunk sobre ataques e IPs banidos.

Gestão de utilizadores e serviços

  • Criação e remoção de contas de utilizador com diretório pessoal.
  • Controlo de serviços (systemd) – iniciar, parar, ativar ao boot.
  • Monitorização básica de CPU, RAM e espaço em disco.
  • Verificação rápida de logs de serviços específicos.

Apesar da interface Web, continuo a usar intensivamente comandos como journalctl, systemctl e tail -f para troubleshooting.

Backups e manutenção

O Webmin facilita a configuração de jobs recorrentes, que depois posso validar no Splunk (via logs) e no próprio sistema:

crontab -l
0 3 * * * /usr/local/bin/backup_home.sh

A combinação de cron + Webmin permite criar uma rotina de backups e, ao mesmo tempo, enxergar rapidamente se tudo correu bem, tanto pelo painel como pelos logs.